簡介:
EnviroMonitor 無線網絡監測系統由網關、網絡節點以及傳感器組成。1個網關最多可以掛載25個節點,1個節點最多連接4個傳感器。系統可搭配多種類型傳感器構建各種應用方案。同時,網關還可以直接連接所有型號DAVIS有線氣象站,實現氣象數據的監測。用戶可以使用PC登錄云平臺或者使用移動客戶端軟件訪問所有傳感器的原始數據。
EnviroMonitor無線網絡系統應用于農業領域,可以測量、監測、管理現場數據,通過構建完整的星型無線網絡,在各種復雜的環境條件下都能保證數據的穩定和有效性,指導用戶實現合理農業灌溉、作物生產、病蟲防治以及防霜凍等智能化管理。
特點:
·集測量、監控及現場數據管理于一身
·硬件精確,軟件直觀,安裝方便
·支持多種第三方傳感器,土壤、氣象、水文水利等
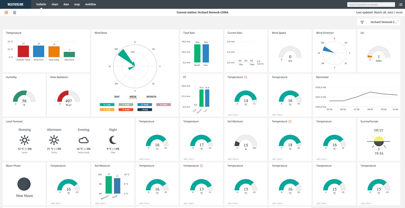
·電腦客戶端、網頁、智能手機等多途徑查看實時數據
·數據傳輸不受地域和環境限制
·全自動采集、記錄和傳輸所有站點觀測數據,實現智能化管理
·支持多線程數據傳輸,保證數據穩定
農業應用管理:
1. 監測土壤蒸發散(ET)指數,并搭配使用土壤水分傳感器,根據測量數據做出合理的灌溉決策;
2. 搭配適當的傳感器,根據溫濕度、氣象數據,詳細記錄作物生長期的生存環境,合理管理作物生長,準確預測收成;
3. 可以通過農田定點區域的霜點監測,設置霜點警報,有效防止霜凍的發生;
4. 根據土壤溫濕度傳感器數據,決定土壤氮、水的補充。
網絡節點Node:
節點可以直接連接傳感器,組成一個傳感器基站,節點將連接的所有傳感器數據通過無線網絡方式發送到上層設備(網關或其他節點)。1個節點有4個傳感器接口,24位數據通道,可以兼容所有DAVIS傳感器和多數第三方各類型傳感器,包括土壤、氣象、輻射,水分等。節點內置鋰電池供電,配有太陽能板,并使用4節D型電池做備用電源。具體方案配置歡迎來電咨詢。
中繼器:
節點Node同時可以作為中繼器,用以越過信號障礙,增加傳輸距離,保證數據傳輸的穩定性。
數據傳輸:
一個典型的無線網絡監測系統由1網關和若干節點組成。在網絡系統中,數據可以順利地從節點到網關傳輸,同時節點與節點彼此之間也可以自適應配對,實現數據傳輸,信號自動選擇路徑到達網關,這就保證了傳感器數據有多種途徑到達網關,進而上傳到云平臺,提高了數據的穩定性和有效性。
節點與網關之間最大傳輸距離可達1200米,節點與節點之間最大傳輸距離為600米。增加了系統監測范圍以及節省成本。
數據管理:
網關將傳感器測量數據連續推送到云端,用戶可以通過網頁、PC客戶端以及手機客戶端等方式登陸訪問這些數據,并根據數據的變化、統計等情況對農作物生長狀況作出正確判斷,有效管理作物生長,提高管理效率和作物產量。
技術規格:
網關
工作溫度:-40° to +140°F (-40° to +60°C)
充電溫度:-4° to +120°F (-20° to +49°C)
存儲溫度:-40° to +140°F (-40° to +60°C)
功耗:典型25mA,峰值1A
外殼材質:ASA塑料
外觀尺寸:13.75 X 10 X 4.15 inches (34.9 X 25.4 X 10.5 cm)
重量:0.5kg(1.1磅)
電池:6VDC,12Ah快速凝膠電池,配套太陽能供電系統
認證:FCC CE IC
蜂窩網絡通訊:6800----800/1900 MHz(無線傳輸);
6801----850/900 MHz (GSM),
Class 4 (2w,33 dBm) 1800/1900 MHz (DCS/PCS)
Class 1 (1w,33 dBm) B1,B2,B4,B5,B8 (UMTS)
網絡節點
工作溫度:-4° to +140°F (-20° to +60°C)
存儲溫度:-40° to +140°F (-40° to +60°C)
功耗:典型12mA
外殼材質 :ASA塑料
外觀尺寸:8.25 X 11.25 X 5.5 inches (21.00 X 28.58 X 14.00cm)
重量:3.4磅(1.54kg,不含電池重)
電池:4節D型電池(LR20,不配置),1節鋰電池(18650,默認配置),配套太陽能供電系統
認證:FCC CE IC
集成傳感器套件(ISS)
工作溫度:-40° to +65°C
存儲溫度:-40° to +70°C
功耗:平均5mA
傳感器連接器:RJ-11轉換器
線纜類型:4-conductor, 26 AWG
風速計線纜長度:默認12米,可定制最大73米
風速傳感器類型:固態磁傳感器
風向傳感器類型:電位計風向標
雨量計類型:翻斗式,每次0.2mm,收集面積214cm2
溫度傳感器類型:PN硅二極管
相對濕度傳感器類型:薄膜電容器
外殼材料:防紫外聚丙烯
傳感器輸入射頻濾波:每條信號線上有RC低通濾波器
備注:最大風速顯示隨著風速計線纜的長度增加而減小。線纜長42米,最大可顯示風速為60m/s;線纜長73米,最大可顯示風速34m/s。






